Back to Home Page of CD3WD Project or Back to list of CD3WD Publications

CLOSE THIS BOOKCircuits, Formulas and Tables Electrical Engineering - Basic vocational knowledge (Institut für Berufliche Entwicklung, 201 p.)
5. Contactor Circuits
VIEW THE DOCUMENT5.1. Types of Excitation of the Control
VIEW THE DOCUMENT5.2. Possibilities of Representing Contactor Circuits
VIEW THE DOCUMENT5.3. Reversing Contactor Circuits
VIEW THE DOCUMENT5.4. Arc Extinguishing Circuits
VIEW THE DOCUMENT5.5. Three-contactor Star-delta Connection
VIEW THE DOCUMENT5.6. Squirrel-cage Induction Motor
VIEW THE DOCUMENT5.7. Sliping Rotor
VIEW THE DOCUMENT5.8. Interference Suppression
VIEW THE DOCUMENT5.9. Light-current Controlled Power Plant with Impulse Relay

Circuits, Formulas and Tables Electrical Engineering - Basic vocational knowledge (Institut für Berufliche Entwicklung, 201 p.)

5. Contactor Circuits

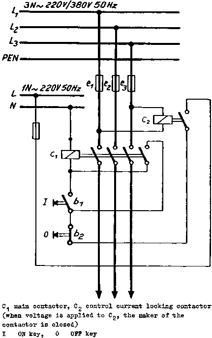
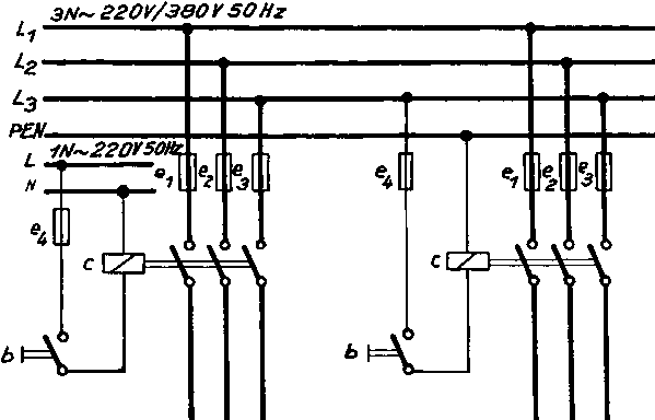
5.1. Types of Excitation of the Control

Self-excitation

Advantage: no-voltage characteristic


Figure

Separate excitation


Figure

The contactor circuits are provided with permanent contact making


Control current locking

Advantage: By means of the control current locking contactor, no-voltage characteristic is attained in separately excited contactor circuits.

5.2. Possibilities of Representing Contactor Circuits


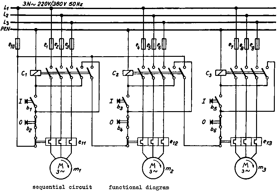
pulse contact making functional diagram


mixed representation - main circuit (single-pole); control circuit (all-pole)


control circuit - shown in the form of a circuit diagram


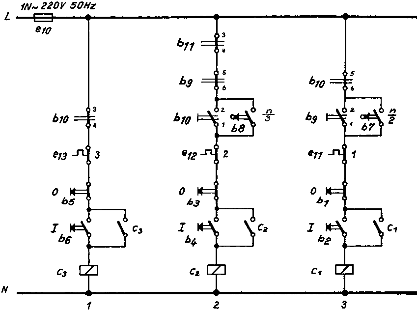
sequential circuit - functional diagram


Circuit diagram for the control of the sequential circuit


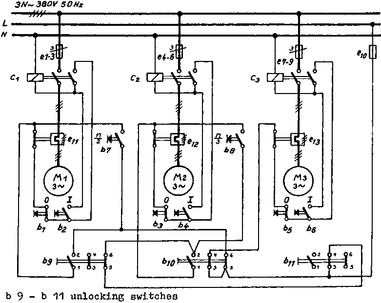
Sequential circuit with rotation monitors and unlocking switches


Circuit diagram for the sequential circuit with rotating monitors and unlocking switches

5.3. Reversing Contactor Circuits


control current - pulse locking


Circuit diagrams for reversing contactor circuits (pulse locking)

To be used for single drives only, circuit is not safe!


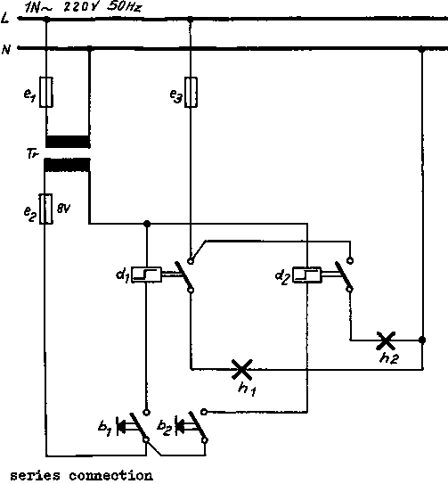
Circuit diagrams for reversing contactor circuits (pulse and holding current locking)


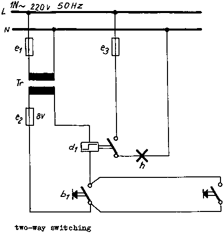
reversing contactor circuit - push - button locking


Circuit diagrams for reversing contactor circuits (Push-button locking)


Circuit diagrams for reversing contactor circuits (Push-button locking arranged as rapid change-over circuit; suitable for smaller motors only)


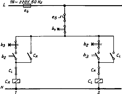
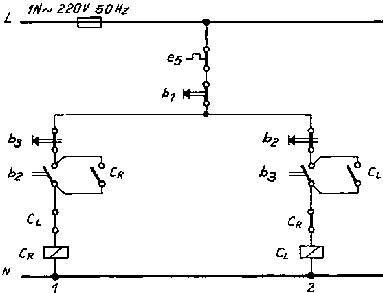
Reversing contactor circuit with star-delta starting main circuit


Circuit diagram for the control of the reversing contactor circuit with star-delta starting

5.4. Arc Extinguishing Circuits


reversing contactor - rapid changing-over


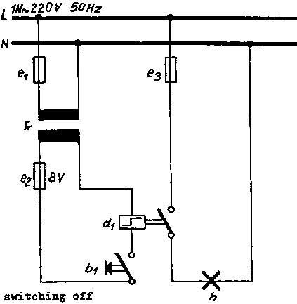
Arc extinguishing circuit for separate excitation


Circuit diagram for the control of the separately escited arc extinguishing circuit

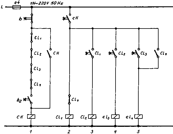
5.5. Three-contactor Star-delta Connection


main circuit


Circuit diagram for the control of the three-contactor star-delta connection

5.6. Squirrel-cage Induction Motor


with effective resistance for starting in the stator and self-monitoring (unsymmetric circuit)


Circuit diagram for the control of the starting action with effective resistance

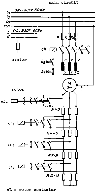
5.7. Sliping Rotor


with rotor contactor starter


Circuit diagram for the control of the slip-ring rotor with rotor starter

5.8. Interference Suppression


Interference suppression of a universal motor


Interference suppression of a direct-current shunt motor


Interference suppression of switch gears


Interference suppression of electric bells (A)


Interference suppression of electric bells (B)

5.9. Light-current Controlled Power Plant with Impulse Relay


Figure


Figure


Figure

TO PREVIOUS SECTION OF BOOK TO NEXT SECTION OF BOOK